What ESG Studio Solves
Core Features
SET standard compliance forms
Automatically aligns with SET and GRI requirements to ensure comprehensive disclosure.
Knowledge Management
Intelligently loads and extracts data from different sources (PDF, Excel, CSV) and automatically loads them to the forms.
Comprehensive Report Generation
Generates full report sections, including text, tables, and charts, exportable to PDF or DOC formats.
Progress Monitoring
Tracks data collection progress across all departments to ensure deadlines are met.
ESG Evaluation & Insights
Estimates ESG score based on current disclosures and provides best-practice recommendations to improve Environmental, Social, and Governance performance.
ESG Disclosure Insights
Conducts AI self-assessments to identify compliance gaps and areas for improvement.
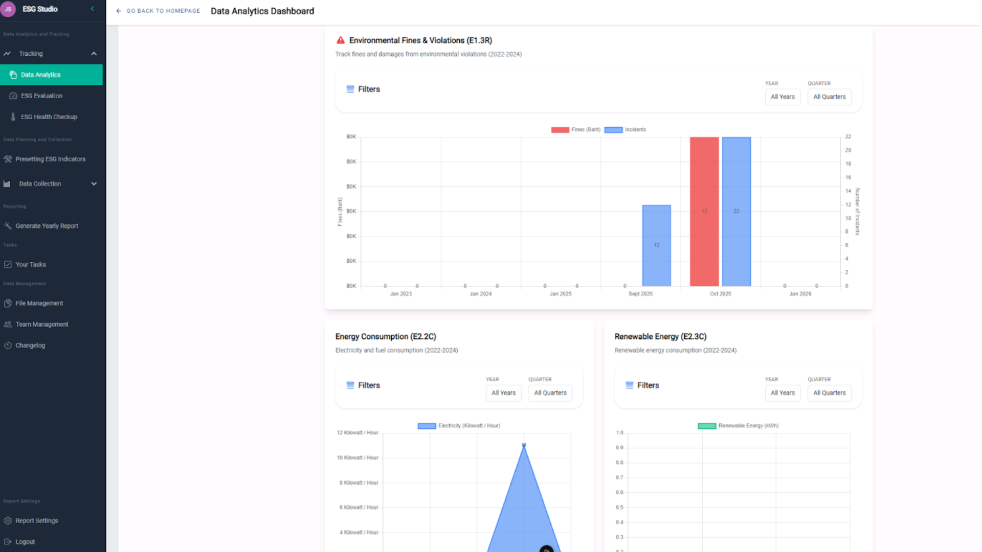
Performance Dashboards
Visualizes ESG performance trends over the past 3 years to identify growth patterns.
Core Features
SET standard compliance forms
Automatically aligns with SET and GRI requirements to ensure comprehensive disclosure.
Knowledge Management
Intelligently loads and extracts data from different sources (PDF, Excel, CSV) and automatically loads them to the forms.
Comprehensive Report Generation
Generates full report sections, including text, tables, and charts, exportable to PDF or DOC formats.
Progress Monitoring
Tracks data collection progress across all departments to ensure deadlines are met.
ESG Evaluation & Insights
Estimates ESG score based on current disclosures and provides best-practice recommendations to improve Environmental, Social, and Governance performance.
ESG Disclosure Insights
Conducts AI self-assessments to identify compliance gaps and areas for improvement.
Performance Dashboards
Visualizes ESG performance trends over the past 3 years to identify growth patterns.
Benefits

Benefits










